Hello Secret Network community members,
We’re proposing a crucial parameter change to reduce the gas limit per block in the Secret Network from the current value to 6 Million GAS. This proposal aims to provide more time for validators to reach consensus and improve overall network stability, without compromising the ability to process a reasonable number of transactions during the launch of shadeswap (and silk). To provide more data and support for this proposal, Shadeswap will be conducting another stress test on the Pulsar-2 testnet (Secret Network testnet).
This topic has been previously discussed in the Telegram Validator Channel. Here’s a summary of the proposal:
Goals:
- Reduce the number of transactions per block to allow validators more time to reach consensus, increasing network stability and reliability.
- Maintain a balance between transaction capacity and consensus time to ensure a satisfactory user experience.
- Improve performance for validators, minimizing the risk of missing blocks due to the increased demands of reaching consensus with all the compute.
- Foster a more robust and reliable Secret Network by ensuring validators can effectively process and validate transactions.
Risks:
- Potential decrease in transaction throughput, which may lead to longer wait times for users during high-traffic periods.
- Increased competition for transaction inclusion in blocks, potentially resulting in higher gas prices.
As part of the initiative to provide more data and showcase the need for this proposal, Shadeswap will be performing another stress test on the Pulsar-2 testnet. The results from this test will offer valuable insights into how the proposed parameter change could affect the Secret Network’s performance and reliability.
We encourage community members and validators to join the discussion and vote on this proposal. Let’s work together to improve the consensus process and make Secret Network a more robust and reliable ecosystem, informed by the upcoming Shadeswap stress test results.
Your input and participation are vital for the growth and success of the Shade Dapp and Secret Network. Thank you for your support!
Best
Mohammed
Update 1:
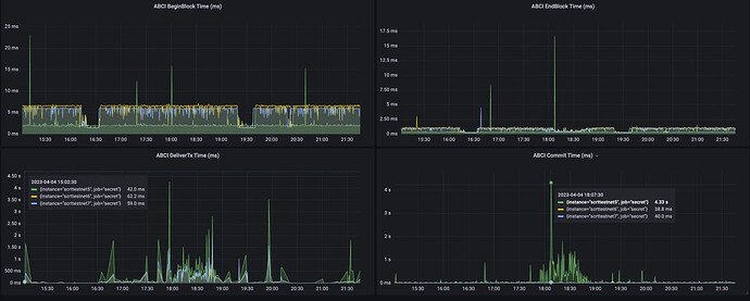
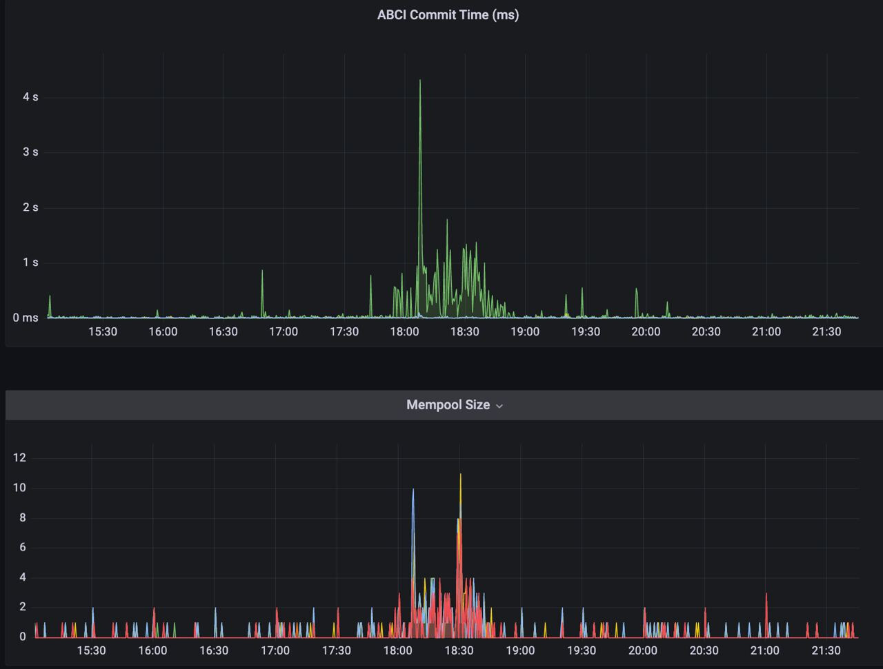
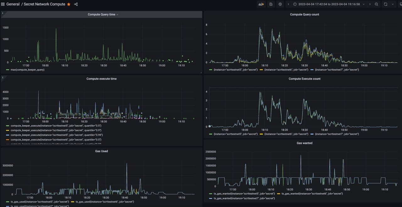
Hey guys, we performed the stress test this week, and these are the numbers we got back on the chain. We had about 20 participants during the test.
Thanks for @taariq providing the graphs.
TX in Mempool
The average gas used was 500k
The most gas used during the shadeswap was 1Million gas, and for shade, lend was 3Million gas.
We did notice a few missed blocks by validators during the start of the stress test, but most were able to keep up with the testnet block productions under the condition.
Conclusion :
For now, we are going to archive this proposal, and if, during our launch, we notice validator disruption, we may think about an emergency proposal at the time.


